Skip to content
Chinese
  • There are no suggestions because the search field is empty.

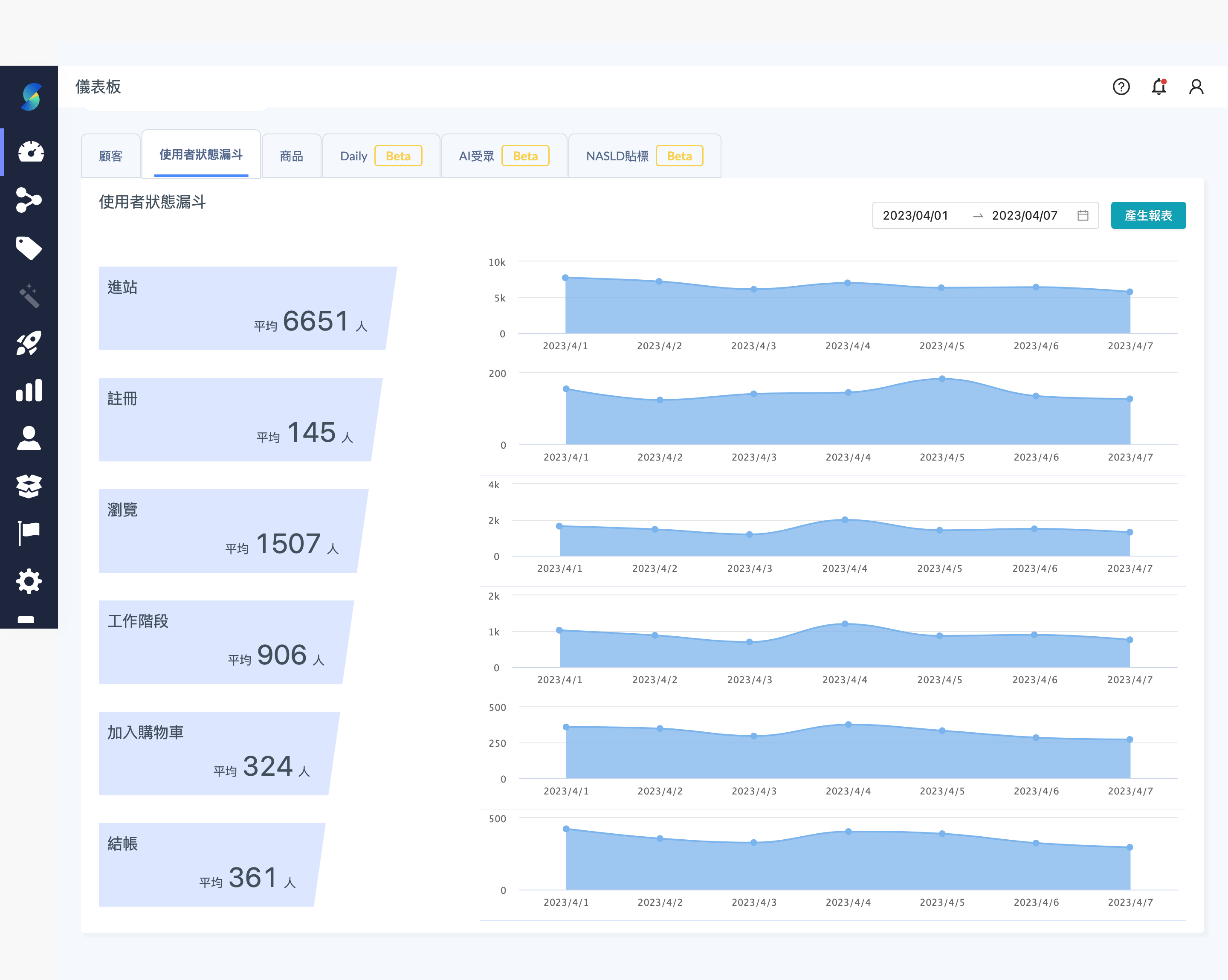
使用者狀態漏斗

使用者狀態漏斗

儀表板_使用者狀態漏斗.png

用行銷漏斗形式,表現進站會員的數據狀態,右邊圖表為該時間區間內的每日的數據。

各指標計算說明

  • 進站:含未註冊資料,訪客也可被系統列入計算。
  • 註冊:有註冊事件的新會員。
  • 瀏覽:「Pageview」有發生超過(含)一次的會員。
  • 工作階段:有「Session」大於一次的會員 。
  • 加入購物車:有發生「Add to cart」事件的會員。
  • 結帳:有發生「Checkout」事件的會員。